2025年11月15日TIME系统更新日志
更新内容
PC端:
1.项目进度管理优化
2.增加AI工具入口
3.请假日历模式查看
4.项目wbs增加实际工时显示
5.任务描述类型为markdown任务,编辑状态改为按钮触发
6.项目立项流程,WBS增加关联里程碑功能
H5&安卓端:
1.项目立项流程,WBS增加关联里程碑列显示
1.项目进度管理优化
① 各业务类型对应的默认里程碑进行了调整,橙色旗帜表示必选里程碑
② WBS阶段下的任务,可分别关联里程碑、收款计划
即仅关联里程碑、仅关联收款计划、关联里程碑和收款计划
当任务关联了收款计划,任务的起止时间必须完善,且结束时间要早于所关联收款计划日期至少7天
关联里程碑的任务,状态为进行中时,起止时间仅运营中心可变更
当项目WBS存在收款计划节点时,需关联并选择相应的收款计划,否则无法进行报销申请
③ 项目列表新增交付日期、结项日期字段,两个时间取自必选里程碑节点(交付验收和结项汇报)
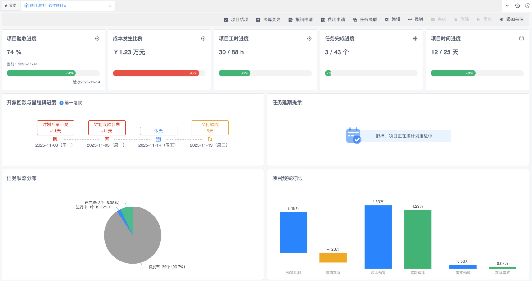
④项目详情统计调整
开票回款与里程碑进度新增里程碑显示;
项目验收进度:项目验收进度=(当前日期 – 项目第一个任务开始日期+1)/(交付验收里程碑日期 – 项目第一个任务开始日期+1); 若WBS未配置“交付验收”里程碑,则无法直接计算出验收进度,卡片上提示“WBS未设置验收里程碑节点”
成本发生比例:实际成本/成本预算;若成本预算为0,则无法计算成本发生比例,卡片上提示“未预估成本预算”
项目工时进度:实际工时/预算工时
项目时间进度:(当前日期 – 项目预计开始日期+1)/(项目截止日期– 项目预计开始日期+1);若项目未设置开始或结束实时间,则无法计算项目时间进度,卡片上提示“未设置开始或截止日期”。
任务完成比例:项目下已完成任务数/项目下总任务数(包括临时任务)
2.增加AI工具入口
首页增加AI工具入口,点击弹窗中图标可跳转对应官网
3.请假日历模式
团队-请假统计页面,增加“日历”按钮,点击查看日历模式请假情况,可直观看到从哪天到哪天谁请假
4.项目wbs增加实际工时显示
项目详情的WBS图表和 WBS标签页中都增加实际工时,当实际工时大于预计工时,显示为红色字体。
5.任务描述类型为markdown任务,编辑状态改为按钮触发
① 任务描述类型为markdown任务,编辑状态改为按钮触发
② 已完成状态任务,不显示markdown编辑按钮
6.项目立项流程,WBS增加关联里程碑功能
① 项目立项流程,WBS任务增加关联里程碑功能,且必选里程碑需要选择,否则无法提交流程。
